手机:13331225020

|
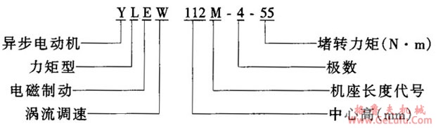
型号 |
YLEW112S-4-55 |
YLEW112S-4-75 |
YLEW112S-4-95 |
YLEW112S-6-55 |
YLEW112S-6-75 |
|
极数
联结
堵转力矩/(N・m)
堵转电流/A
制动力矩/(N・m)
制动器电压/V
制动器电流/A
涡流器电压/V
涡流器电流/A |
4
y
55
30
30
DC20
2.8
DC20
4.6 |
4
y
75
37
30
DC20
2.8
DC20
4.6 |
4
y
95
45
30
DC20
2.8
DC20
6.2 |
6
y
55
22
30
DC20
2.8
DC20
4.6 |
6
y
75
25
30
DC20
2.8
DC20
6.2 |