www.gelufu.com

|
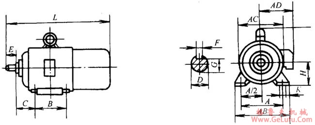
机座号 |
A |
B |
C |
D |
E |
F |
G |
H |
K |
AB |
AC |
AD |
HD |
L |
|
80 |
125 |
100 |
50 |
19 |
40 |
6 |
15.5 |
80 |
10 |
165 |
165 |
150 |
175 |
390 |
|
90S |
140 |
100 |
56 |
24 |
50 |
8 |
20 |
90 |
10 |
180 |
175 |
155 |
195 |
420 |
|
90L |
125 |
445 | ||||||||||||
|
100L |
160 |
140 |
63 |
28 |
60 |
8 |
24 |
100 |
12 |
205 |
205 |
180 |
245 |
480 |
|
112M |
190 |
140 |
70 |
112 |
245 |
230 |
190 |
265 |
510 | |||||
|
132S |
216 |
140 |
89 |
38 |
80 |
10 |
33 |
132 |
12 |
280 |
270 |
210 |
315 |
585 |
|
132M |
178 |
625 | ||||||||||||
|
160M |
254 |
210 |
108 |
42 |
110 |
12 |
37 |
160 |
15 |
330 |
325 |
255 |
385 |
720 |
|
160L |
254 |
765 |

|
机座号 |
D |
E |
F |
G |
M |
N |
P |
S |
AD |
HE |
L |
凸缘孔数 |
|
80 |
19 |
40 |
6 |
15.5 |
165 |
130 |
200 |
12 |
150 |
185 |
390 |
4 |
|
90S |
24 |
50 |
8 |
20 |
160 |
195 |
420 | |||||
|
90L |
445 | |||||||||||
|
100L |
28 |
60 |
8 |
24 |
215 |
180 |
250 |
15 |
180 |
245 |
480 | |
|
112M |
190 |
265 |
510 | |||||||||
|
132S |
38 |
80 |
10 |
33 |
265 |
230 |
300 |
210 |
315 |
585 | ||
|
132M |
625 | |||||||||||
|
160M |
42 |
110 |
12 |
37 |
300 |
250 |
350 |
19 |
265 |
385 |
720 | |
|
160L |
765 |