传真:0312-6784733

|
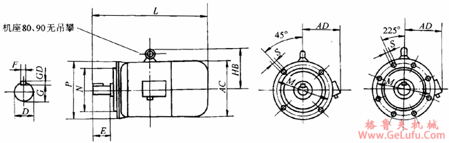
机座号
(中心高)
H |
标准
(IEC)
电机号码 |
A |
B |
C |
D |
E |
F |
G |
GD |
K |
AA |
AB |
BB |
AC/2 |
AD |
HC |
HD |
L | |||||||
|
2极 |
4、6、
8极 |
2极 |
4、6、
8极 |
2极 |
4、6、
8极 |
2极 |
4、6、
8极 |
2极 |
4、6、
8极 |
2极 |
4、6、
8极 |
2极 |
4、6、
8极 | ||||||||||||
|
80 |
80-19 |
125 |
100 |
50 |
19 |
40 |
6 |
15.5 |
6 |
10 |
37 |
165 |
135 |
85 |
150 |
170 |
― |
375 | |||||||
|
90S |
90S24 |
140 |
100 |
56 |
24 |
50 |
8 |
20 |
7 |
10 |
37 |
180 |
150 |
90 |
155 |
190 |
― |
400 | |||||||
|
90L |
90L24 |
140 |
125 |
56 |
24 |
50 |
8 |
20 |
7 |
10 |
37 |
180 |
170 |
90 |
155 |
190 |
― |
425 | |||||||
|
100L |
100L28 |
160 |
140 |
63 |
28 |
60 |
8 |
24 |
7 |
12 |
42 |
205 |
185 |
105 |
180 |
― |
245 |
465 | |||||||
|
112M |
112M28 |
190 |
140 |
70 |
28 |
60 |
8 |
24 |
7 |
12 |
52 |
245 |
195 |
115 |
190 |
― |
265 |
495 | |||||||
|
132S |
132S38 |
216 |
140 |
89 |
38 |
80 |
10 |
33 |
8 |
12 |
57 |
280 |
210 |
135 |
210 |
― |
315 |
570 | |||||||
|
132M |
132M38 |
216 |
178 |
89 |
38 |
80 |
10 |
33 |
8 |
12 |
57 |
280 |
248 |
135 |
210 |
― |
315 |
610 | |||||||
|
160M |
160M42 |
254 |
210 |
108 |
42 |
110 |
12 |
37 |
8 |
15 |
63 |
330 |
275 |
165 |
255 |
― |
385 |
715 | |||||||
|
160L |
160L48 |
254 |
254 |
108 |
42 |
110 |
12 |
37 |
8 |
15 |
63 |
330 |
320 |
165 |
255 |
― |
385 |
760 | |||||||
|
180M |
180M48 |
279 |
241 |
121 |
48 |
110 |
14 |
42.5 |
9 |
15 |
73 |
355 |
332 |
180 |
285 |
― |
430 |
745 | |||||||
|
180L |
180L48 |
279 |
279 |
121 |
48 |
110 |
14 |
42.5 |
9 |
15 |
73 |
355 |
370 |
180 |
285 |
― |
430 |
835 | |||||||
|
200L |
200L55 |
318 |
305 |
133 |
55 |
110 |
16 |
49 |
10 |
19 |
73 |
395 |
378 |
200 |
310 |
― |
475 |
900 | |||||||
|
225S |
|
225M60 |
356 |
286 |
149 |
|
60 |
|
140 |
19 |
83 |
|
53 |
|
11 |
19 |
83 |
435 |
382 |
225 |
345 |
― |
530 |
|
950 |
|
225M |
225M55 |
225M60 |
356 |
311 |
149 |
55 |
60 |
110 |
140 |
19 |
83 |
49 |
53 |
10 |
11 |
19 |
83 |
435 |
407 |
225 |
345 |
― |
530 |
945 |
975 |

|
机座号 |
M |
N |
P |
S |
D |
E |
F |
G |
GD |
AC |
AD |
L |
HB | ||||||
|
2极 |
4、6、
8极 |
2极 |
4、6、
8极 |
2极 |
4、6、
8极 |
2极 |
4、6、
8极 |
2极 |
4、6、
8极 |
2极 |
4、6、
8极 | ||||||||
|
80 |
165 |
130 |
200 |
4×ф12 |
19 |
40 |
6 |
15.5 |
6 |
170 |
150 |
370 |
― | ||||||
|
90S |
165 |
130 |
200 |
4×ф12 |
24 |
50 |
8 |
20 |
7 |
180 |
155 |
410 |
― | ||||||
|
90L |
165 |
130 |
200 |
4×ф12 |
24 |
50 |
8 |
20 |
7 |
180 |
155 |
425 |
― | ||||||
|
100L |
215 |
180 |
250 |
4×ф15 |
28 |
60 |
8 |
24 |
7 |
210 |
180 |
465 |
145 | ||||||
|
112M |
215 |
180 |
250 |
4×ф15 |
28 |
60 |
8 |
24 |
7 |
230 |
190 |
495 |
160 | ||||||
|
132S |
265 |
230 |
300 |
4×ф15 |
38 |
80 |
10 |
33 |
8 |
270 |
210 |
575 |
178 | ||||||
|
132M |
265 |
230 |
300 |
4×ф15 |
38 |
80 |
10 |
33 |
8 |
270 |
210 |
615 |
178 | ||||||
|
160M |
300 |
250 |
350 |
4×ф19 |
42 |
110 |
12 |
37 |
8 |
330 |
255 |
715 |
215 | ||||||
|
160L |
300 |
250 |
350 |
4×ф19 |
42 |
110 |
12 |
37 |
8 |
330 |
255 |
760 |
215 | ||||||
|
180M |
300 |
250 |
350 |
4×ф19 |
48 |
110 |
14 |
42.5 |
9 |
360 |
285 |
815 |
250 | ||||||
|
180L |
300 |
250 |
350 |
4×ф19 |
48 |
110 |
14 |
42.5 |
9 |
360 |
285 |
865 |
250 | ||||||
|
200L |
350 |
300 |
400 |
4×ф19 |
55 |
110 |
16 |
49 |
10 |
400 |
310 |
900 |
280 | ||||||
|
225S |
400 |
350 |
450 |
8×ф19 |
― |
60 |
― |
140 |
― |
18 |
― |
53 |
― |
11 |
450 |
345 |
950 |
298 | |
|
225M |
400 |
350 |
450 |
8×ф19 |
60 |
110 |
140 |
16 |
18 |
49 |
53 |
10 |
11 |
450 |
345 |
990 |
1050 |
298 | |

|
机座号
(中心高)
H |
标准(IEC)电机号码 |
A |
B |
C1 |
D |
E |
F |
G |
GD |
K | ||||||
|
2极 |
4、6、
8极 |
2极 |
4、6、
8极 |
2极 |
4、6、
8极 |
28极 |
4、6、
8极 |
2极 |
4、6、
8极 |
2极 |
4、6、
8极 | |||||
|
80 |
80-19F165 |
125 |
100 |
50 |
19 |
40 |
6 |
15.5 |
6 |
10 | ||||||
|
90S |
90S24F165 |
140 |
100 |
56 |
24 |
50 |
8 |
20 |
7 |
10 | ||||||
|
90L |
90L24F165 |
140 |
125 |
56 |
24 |
50 |
8 |
20 |
7 |
10 | ||||||
|
100L |
100L28F215 |
160 |
140 |
63 |
28 |
60 |
8 |
24 |
7 |
12 | ||||||
|
112M |
112M28F215 |
190 |
140 |
70 |
28 |
60 |
8 |
24 |
7 |
12 | ||||||
|
132S |
132S38F265 |
216 |
140 |
89 |
38 |
80 |
10 |
33 |
8 |
12 | ||||||
|
132M |
132M38F265 |
216 |
178 |
89 |
38 |
80 |
10 |
33 |
8 |
12 | ||||||
|
160M |
160M42F300 |
254 |
210 |
108 |
42 |
110 |
12 |
37 |
8 |
15 | ||||||
|
160L |
160L42F300 |
254 |
254 |
108 |
42 |
110 |
12 |
37 |
8 |
15 | ||||||
|
180M |
180M48F300 |
279 |
241 |
121 |
48 |
110 |
14 |
42.5 |
9 |
15 | ||||||
|
180L |
180L48F300 |
279 |
279 |
121 |
48 |
110 |
14 |
42.5 |
9 |
15 | ||||||
|
200L |
200L55F350 |
318 |
305 |
133 |
55 |
110 |
16 |
49 |
10 |
19 | ||||||
|
225S |
|
225M60F400 |
356 |
286 |
149 |
|
60 |
|
140 |
19 |
18 |
|
53 |
|
11 |
19 |
|
225M |
225M55F400 |
225M60F400 |
356 |
311 |
149 |
55 |
60 |
110 |
140 |
19 |
18 |
49 |
53 |
10 |
11 |
19 |
|
机座号 |
M |
N |
P |
S |
AA |
AB |
BB |
AC |
AD |
HA |
HC |
HD |
L | |
|
2极 |
4、6、8极 | |||||||||||||
|
80 |
165 |
130 |
200 |
4×ф12 |
37 |
165 |
135 |
165 |
150 |
13 |
170 |
― |
375 | |
|
90S |
165 |
130 |
200 |
4×ф12 |
37 |
180 |
150 |
180 |
155 |
13 |
190 |
― |
400 | |
|
90L |
165 |
130 |
200 |
4×ф12 |
37 |
180 |
170 |
180 |
155 |
13 |
190 |
― |
425 | |
|
100L |
215 |
180 |
250 |
4×ф15 |
42 |
205 |
185 |
205 |
180 |
15 |
― |
245 |
465 | |
|
112M |
215 |
180 |
250 |
4×ф15 |
52 |
245 |
195 |
230 |
190 |
17 |
― |
265 |
490 | |
|
132S |
265 |
230 |
300 |
4×ф15 |
57 |
280 |
210 |
270 |
210 |
20 |
― |
315 |
570 | |
|
132M |
265 |
230 |
300 |
4×ф15 |
57 |
280 |
248 |
270 |
210 |
20 |
― |
315 |
610 | |
|
160M |
300 |
250 |
350 |
4×ф19 |
63 |
330 |
275 |
325 |
255 |
22 |
― |
385 |
715 | |
|
160L |
300 |
250 |
, 350 |
4×ф19 |
63 |
330 |
320 |
325 |
255 |
22
|
― |
385 |
760 | |
|
180M |
300 |
250 |
350 |
4×ф19 |
73 |
355 |
332 |
360 |
285 |
24 |
― |
430 |
795 | |
|
180L |
300 |
250 |
350 |
4×ф19 |
73 |
355 |
370 |
360 |
285 |
24 |
― |
430 |
835 | |
|
200L |
350 |
300 |
400 |
4×ф19 |
73 |
395 |
378 |
400 |
310 |
27 |
― |
475 |
900 | |
|
225S |
400 |
350 |
450 |
8×ф19 |
83 |
435 |
382 |
450 |
345 |
27 |
― |
530 |
― |
950 |
|
225M |
400 |
350 |
450 |
8×ф19 |
83 |
435 |
407 |
450 |
345 |
27 |
― |
530 |
945 |
975 |