您好,欢迎进入格鲁夫机械设备制造有限公司官网!
减速机|丝杆升降机|减速电机|行业专用减速机|减速机配件|减速机厂|丝杆升降机厂|转向器厂

联系我们

邮箱:china@gelufu.com
电话:0312-6784766
地址:莲池区焦庄乡 在线咨询

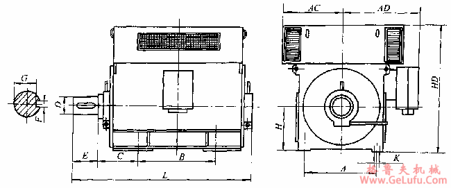
YQF、YRQF系列高压三相异步电动机外形及安装尺寸

发布日期:2023-12-28 21:03 浏览次数:

YQF、YRQF系列高压三相异步电动机外形及安装尺寸(图1) 邮箱:china@gelufu.com

YQF、YRQF、系列(H355~500mm)外形尺寸

(单位:mm) 手机:13331225020

中心高
H
极数
YQF系列
YRQF系列
355
4
4~6
2000
(2000)
1450
(1600)
1605
(1650)
2150
(2200)
1450
(1600)
1605
(1650)
2000
(2000)
1450
(1600)
1605
(1650)
400
4~8
2150
(2200)
1500
(1700)
1805
(1850)
2265
(2400)
1500
(1700)
1805
(1850)
450
4~12
2350
(2400)
1640
(1800)
2025
(2100)
2570
(2600)
1640
(1800)
2025
(2100)
500
4~12
2600
(2700)
1980
(2000)
2245
(2250)
2920
(2950)
1980
(2000)
2245
(2250)
电话:0312-6784766

注:1、该表数据由上海电机厂有限公司提供。
2、表中带括号的数据为江西电机股份有限公司数据
YQF系列外形及安装尺寸图IPW24(H560~630mm)

YQF、YRQF系列高压三相异步电动机外形及安装尺寸(图2) fax:0312-6784733

(单位:mm)

极数
H
A
B
C
D
E
F
G
K
AC
AD
HD
L
4
560
1000
1400
500
150
250
36
138
42
1100
1250
2550
2900
6~12
560
1000
1400
500
160
300
40
147
42
1100
1250
2550
2900
4
630
1120
1600
530
170
300
40
157
48
1250
1300
2850
3100
6~12
630
1120
1600
530
180
250
45
165
48
1250
1300
2850
3100

电话:0312-6784766

注:当采用滑动轴承时,C的极限偏差不包括轴向窜动量。
YRQF系列外形及安装尺寸图IPW24(H560~630mm)

YQF、YRQF系列高压三相异步电动机外形及安装尺寸(图3)

传真:0312-6784733

gelufu.com.cn

(单位:mm)
极数
H
A
B
C
D
E
t
b
r
K
AC
AD
HD
L
min
max
4
560
1000
1600
500
150
250
11.4
39.7
0.7
1.0
42
1100
1250
2550
3200
6~12
560
1000
1600
500
160
300
12.4
42.8
0.7
1.0
42
1100
1250
2550
3200
4
630
1120
1800
530
170
300
12.4
44.2
0.7
1.0
48
1250
1300
2850
3460
6~12
630
1120
1800
530
180
300
12.4
45.6
0.7
1.0
48
1250
1300
2850
3460
注:当采用滑动轴承时,C的极限偏差不包括轴向窜动量。

Copyright © 2023-2025 格鲁夫 版权所有 备案号:冀ICP备19023093号-2

电子营业执照图标 电子营业执照